# 【从0带做】音乐网站
作者:武哥聊编程 (opens new window)
公众号:武哥聊编程 (opens new window)
获取链接:https://www.javaxmsz.com/projectDetail?id=82 (opens new window)
# 一、项目功能视频
# 二、项目技术栈
前后端分离
后端:SpringBoot3 + MyBatis + Hutool
前端:Vue3 + Element-Plus + Vue-Router + Axios
数据库: MySQL
版本要求:
jdk不低于17,MySQL 5.7或者8,node.js版本18以上,maven版本建议3.8及以上,navicat建议不低于16
数据库表:12张表
难度系数:⭐⭐⭐⭐⭐
# 三、项目功能描述
# 1. 管理员
登录、个人信息、修改密码
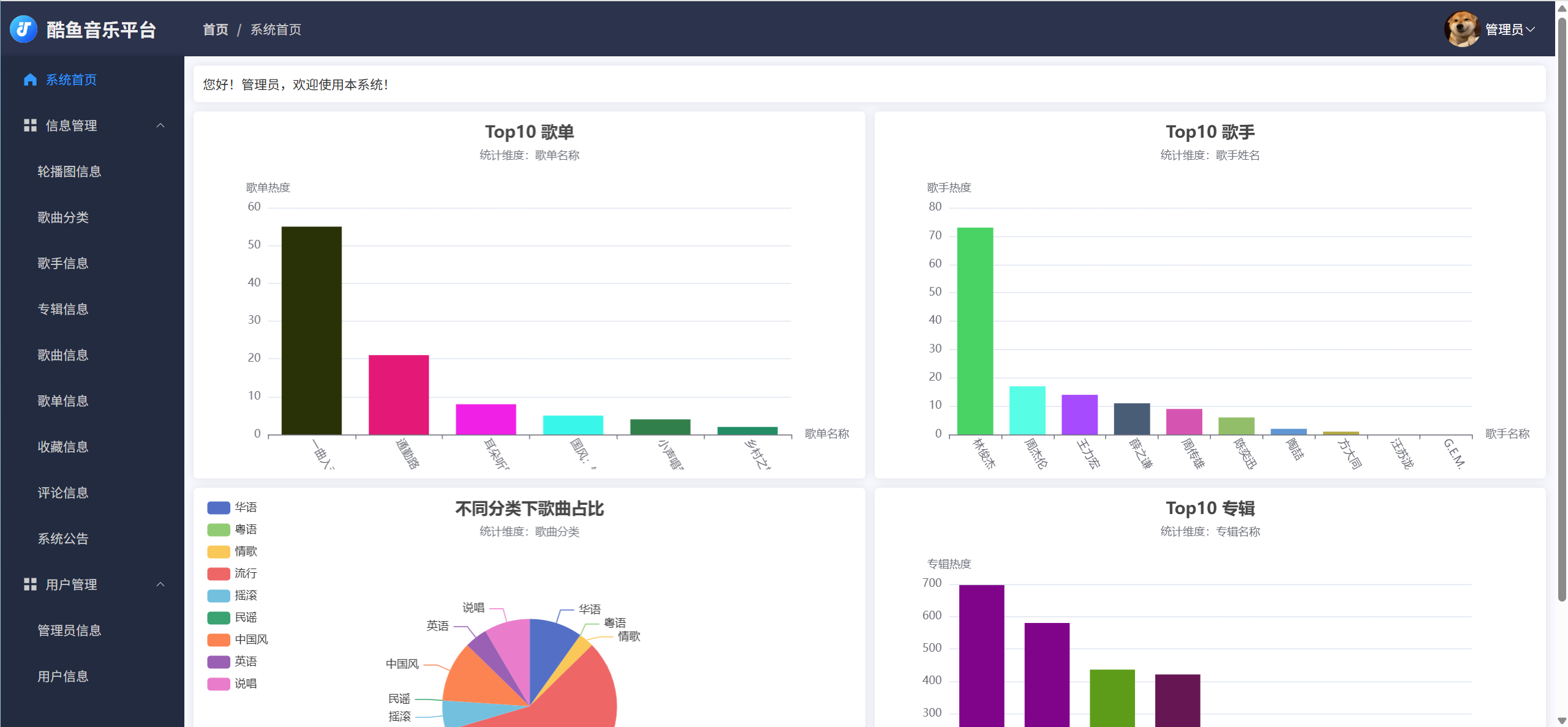
首页:top10歌单、Top10热门歌手、top10专辑、不同分类下歌曲占比
公告管理:管理公告信息
轮播图管理:图片、所属专辑
歌曲分类:分类名称(华语、粤语、情歌、流行、摇滚、民谣等)
歌手管理:头像、姓名、性别、出生、地区、代表作、简介、热度
专辑管理:专辑封面、专辑名称、发布时间、所属歌手、热度
歌曲管理:名称、作曲人、作词人、歌手、歌曲链接、发布时间、所属专辑、所属分类、热度
歌单管理:封面、名称、创建人、创建时间、简介、热度
收藏信息:查看所有用户收藏的歌曲、歌单、专辑和歌手信息
歌曲评论:管理所有用户对歌曲的评论信息
管理用户:管理用户信息
管理管理员信息:管理管理员信息
# 2. 用户
菜单:首页、发现音乐、经典专辑、灵魂歌单、心动歌手、火热榜单
首页:轮播图、精选歌单、热门专辑、新歌首发、热门歌手
发现音乐:展示平台所有音乐,支持多维度搜索
经典专辑:展示平台所有专辑,支持多维度搜索
灵魂歌单:展示平台所有歌单,支持歌单名称搜索
心动歌手:展示平台所有歌手,支持歌单名称搜索
火热榜单:展示歌单top5,歌手top5、专辑top5、歌曲top5
专辑详情:点击专辑,可以进入专辑详情,包括专辑信息以及专辑里的歌曲,可播放。
歌单详情:点击歌单,可以进入歌单详情,包括歌单信息以及歌单里的歌曲 ,可播放。
歌曲详情:通过专辑、歌单、歌曲列表等多地方可以点击进去歌曲详情页,支持评论,可播放。
收藏歌曲:管理自己收藏的歌曲,点击可以进入对应的详情页
收藏专辑:管理自己收藏的专辑,点击可以进入对应的详情页
收藏歌单:管理自己收藏的歌单,点击可以进入对应的详情页
收藏歌手:管理自己收藏的歌手,点击可以进入对应的详情页
我的歌单:管理自己创建的歌单信息。
我的评论:管理自己对歌曲的评论信息。
注册、登录、个人信息、修改密码
# 五、项目创新点
- 多角色权限控制、多模块的关联
- 精美的页面设计,仿多个平台
- 复杂的关联关系
- 音乐播放器
- Echarts图表数据统计
# 六、关键页面截图












